궁극의 링크 구축 가이드
게시 됨: 2022-05-04머리말: 당신이 알지 못하는 것이 당신을 해칠 수 있다
SEO를 무시하고 사이트가 SEO 없이도 잘 되기를 바랄 수 있습니다. 그렇게 하는 것의 문제는 당신이 알지 못하는 것이 당신을 해칠 수 있다는 것입니다.
많은 사이트 소유자는 의도적으로 링크를 구축한 적이 없음에도 불구하고 처벌로부터 회복하기 위해 노력하는 고통, 시간 손실 및 비용을 견뎌 왔습니다.
링크를 직접 구축하지 않더라도 링크 프로필을 분석하고 부정적인 SEO로부터 보호하는 방법을 아는 것은 필수적입니다.
방법을 알아보려면 계속 읽으십시오.
Ultimate Link 구축 가이드
Google은 링크가 예전만큼 중요하지 않다고 주장할 수 있지만, 테스트를 수행하는 SEO가 게시한 모든 순위 요인 간행물은 링크가 사이트 순위를 매기는 데 여전히 1위 요인임을 보여줍니다.
Stone Temple은 2017년에 광범위한 연구를 수행하여 링크가 여전히 강력한 순위 요소임을 입증했습니다. 뛰어난 콘텐츠를 게시하여 링크를 유기적으로 끌어들이는 것은 효과가 있지만 콘텐츠가 너무 잘 홍보되어 작가가 찾을 수 있는 경우에만 가능합니다.
사이트에 콘텐츠가 검색에 표시될 충분한 권한이 없으면 검색 엔진에서 찾을 수 없습니다.
저널리스트와 블로거는 주로 검색 엔진을 사용하기 때문에 귀하의 콘텐츠가 검색 엔진에 표시되지 않으면 해당 콘텐츠에 링크될 가능성이 낮습니다.
링크를 구축하기 위해 소셜 미디어와 홍보를 남겨둡니다. 따라서 링크 빌딩은 가까운 장래에 계속 필요할 것입니다.
1. 키워드를 먼저 조사하라
귀하의 사이트와 비즈니스에 가장 중요한 키워드 구문을 아는 것이 첫 번째 단계입니다. 그것은 당신이 만들고, 게시하고, 홍보하는 콘텐츠와 얻고자 하는 링크를 안내합니다.
SEO는 이 백서 뒷부분에서 논의할 많은 프리미엄 도구를 사용합니다. 그러나 무료 Ubersuggest 키워드 조사 도구로 시작하기에 충분합니다. AdWords 지출이 많은 사람들만 지금 바로 액세스할 수 있는 Google에서 데이터를 가져옵니다.
당신이 제공하는 것을 설명하는 일반적인 단어로 시작하십시오. 그런 다음 여기에서 Ubersuggest를 사용하는 방법에 대한 팁을 따르세요.
관련성이 높은 것으로 키워드 구문의 범위를 좁힙니다. 해당 문구를 검색하는 사람이 귀하가 제공하는 제품을 구체적으로 찾고 있는지 자문해 보십시오.
1.1 키워드 연구 구성
키워드 연구를 스프레드시트로 내보낼 수 있습니다. 많은 사람들이 스프레드시트를 독점적으로 사용하지만 다른 사람들은 보다 시각적인 방법을 선호합니다.
무료 프로젝트 관리 도구 Trello는 키워드의 우선 순위를 지정하는 데 이상적입니다. 10분 안에 사용법을 배울 수 있습니다. 시작하려면 이 Trello 101을 참조하십시오.
다음에 대한 열 생성:
- 우선 순위
- 너무 일반적인
- 너무 경쟁적
- 특정 틈새
- 낮은 우선 순위
그런 다음 카드 앞면에 키워드, 검색량, CPC 및 경쟁 가치를 보여주는 각 키워드 구문에 대한 카드를 만듭니다.
우선 순위에 따라 쉽게 카드를 정렬합니다. 각 키워드 구문에 대해 하나의 기둥 콘텐츠를 만들고 해당 콘텐츠의 URL을 카드에 추가합니다.
그런 다음 해당 콘텐츠에 대한 링크 구축을 시작합니다. 기둥 콘텐츠는 초석 또는 주력 콘텐츠라고도 합니다.
2. 링크의 품질
링크를 구축하기 전에 사이트의 품질을 판단하는 방법에 익숙해지십시오. 다양한 회사에서 사이트 평가를 지원하기 위한 메트릭을 제공했습니다.
가장 일반적으로 사용되는 것은 Moz Domain Authority(DA)입니다. 브라우저에 무료 Moz 도구 모음을 설치하여 사이트의 DA를 확인하십시오. 사이트로 이동하여 도구 모음을 활성화하기만 하면 됩니다.
도구 모음에서 PA(Page Authority)도 사용할 수 있습니다. DA가 해당 도메인의 기본 URL 권한에 대한 Moz의 추정치인 경우 PA는 개별 페이지의 권한입니다.
URL은 Uniform Resource Locator를 나타냅니다. 온라인 사이트로 이동하기 위해 브라우저에 입력하는 내용과 해당 콘텐츠를 찾아 표시하는 방법입니다.
Google에서는 전체 도메인이 아니라 URL별로 페이지에 점수를 매긴다고 명시하고 있습니다. 그러나 도메인이 Moz' DA를 사용하여 특정 페이지에 전달할 수 있는 권한에 대한 아이디어를 갖는 것은 여전히 유용합니다.
다른 도구는 Moz에서 데이터를 가져오지만 자주 업데이트되지 않는 이전 버전에서 가져옵니다. 따라서 도구 모음의 데이터가 가장 정확합니다.
Moz에서 사용할 수 있는 다른 메트릭은 MozTrust(mT) 및 MozRank(mR)입니다. 도구 모음에서 페이지 분석(왼쪽의 "Moz" 옆에 있는 첫 번째 아이콘)을 클릭하면 이러한 페이지로 이동합니다.
그런 다음 링크 메트릭을 클릭하십시오. 사이트에 mR 또는 mT가 있는 경우 PA 및 DA와 함께 해당 페이지에 표시됩니다.
2.1 관련성은 매우 중요합니다
링크를 구축할 때 발생하는 만연한 실수는 관련성을 충분히 강조하지 않는 것입니다. 관련성이 높은 사이트에서 들어오는 링크는 가치는 높지만 관련성이 낮은 사이트의 링크보다 훨씬 더 가치가 있습니다.
귀하의 콘텐츠에 링크하기 위해 틈새 시장에서 매우 관련성이 높은 사이트를 많이 확보하는 데 집중하십시오. 관련 사이트의 링크는 관련 없는 사이트의 링크보다 더 중요합니다.
귀하의 틈새 시장에 대한 양질의 사이트에서 귀하의 키워드 구문에 대한 콘텐츠의 링크가 귀하의 우선 순위가 되어야 합니다.
그렇다고 해서 다른 링크가 가치가 없을 수도 있다는 의미는 아닙니다. 가장 관련성이 높은 링크만 타겟이 되어야 합니다.
2.2 Google PageRank(PR)란 무엇입니까?
과거에는 사이트가 SEO에 얼마나 가치가 있는지 표시하기 위해 0에서 10까지의 PageRank(PR) 번호를 제공하는 Google 툴바가 있었습니다.
Google은 2016년 4월 16일에 가시적인 도구 모음 PR을 제거했지만 SEO는 Google이 여전히 내부 PR 계산을 사용한다고 생각합니다.
Google PR의 중요성에 대한 자세한 내용은(우리는 볼 수는 없지만) Bruce Clay의 PageRank란 무엇인지 읽어보세요.
오늘날 SEO에서는 Google PR 대신 Ahrefs, Moz 및 Majestic 계산을 사용하여 사이트를 평가합니다.
3. 링크의 종류
사람들은 다양한 유형의 링크를 사용합니다. 정확한 질의와 최신 연구를 따를 수 있도록 표준 용어를 아는 것이 유용합니다. 다음은 정의된 몇 가지 일반적인 유형입니다.
- 홈페이지 링크: 기본 도메인 URL로 이동하는 링크
- 브랜드 링크: 일반적으로 홈페이지에 링크되는 앵커 텍스트로 사용되는 회사 이름
- 편집 링크: 포괄적인 블로그 게시물 또는 기타 정보가 포함된 긴 형식의 콘텐츠에 링크된 편집 콘텐츠
- URL 링크: yourdomain.com에 대한 링크
- 이미지 대체 태그 앵커 텍스트
- 브랜드 + 키워드 앵커 텍스트
- 제목 앵커 텍스트: 앵커 텍스트가 사이트의 콘텐츠 제목인 링크
- 네이키드 링크: http, www 또는 domain.com으로 시작하는 것을 포함하여 URL을 사용하는 앵커 텍스트의 변형입니다. (예: www.yourdomain.com, http://yourdomain.com, http://www.yourdomain.com, https://yourdomain.com 또는 https://www.yourdomain.com)
일부 SEO는 링크 구축 중에 네이키드 링크를 포함하는 것이 필수적이라고 주장하지만 대부분의 작성자는 링크를 부자연스럽게 여기고 거의 사용하지 않습니다.
Mike Friedman은 이 연구에서 네이키드 링크가 필요하지 않다고 주장합니다. 게시자와 작가는 요청한 콘텐츠에서 제외하는 것을 선호할 것입니다.
3.1 Nofollow 링크란 무엇입니까?
블로그에 댓글을 남기는 것이 보편화되자 Google은 링크에 코드를 추가하여 "팔로우 없음"으로 만드는 관행을 도입했습니다.
로봇이 이 링크를 따라가는 것처럼 보이기 때문에 정확하지 않습니다. 검색 엔진에서 색인을 생성하기 때문에 우리는 알고 있습니다.
"주스 없음"이 더 정확할 수 있습니다. 이론적으로 nofollow 속성이 있는 링크는 이전에 Google PageRank(PR)라고 하던 것을 통과하지 못합니다.
3.2 DoFollow 링크란 무엇입니까?
구글이 nofollow 링크를 도입하기 전까지는 "do Follow" 링크와 같은 것은 없었습니다. 링크에 HTML에 추가된 nofollow 속성이 없으면 자연스럽게 dofollow 링크입니다.
Dofollow 링크는 "링크 주스"를 전달하기 때문에 SEO 순위에 더 가치 있는 것으로 간주됩니다.
4. 앵커 텍스트란 무엇입니까?
다른 페이지를 방문하기 위해 클릭한 실제 링크가 포함된 텍스트의 일부를 구성하는 단어가 앵커 텍스트입니다.
예: 이 문장에서 여기를 클릭(일반적으로 파란색으로 강조 표시되고 종종 밑줄이 그어짐)은 앵커 텍스트입니다. 거대한 토론을 시작하려면 "여기를 클릭하십시오"를 앵커 텍스트로 사용하여 클릭을 유도해야 하는지 아니면 순위를 정하는 데 직접적인 가치가 없기 때문에 "여기를 클릭하십시오"를 사용하지 않아야 하는지 논쟁하십시오.
4.1 완전 일치 앵커 텍스트
일치검색 앵커 텍스트는 특정 타겟 키워드 구문만 포함하는 링크입니다. 예를 들어 대상 문구가 "링크 구축"인 경우 앵커 텍스트는 링크 구축이 됩니다.
검색 엔진이 이제 의미 검색을 사용하기 때문에 정확한 일치 앵커 텍스트는 예전만큼 필요하지 않습니다. 그것이 무엇인지 이해하려면 이것을 읽으십시오.
4.2 부분 일치 앵커 텍스트
부분 일치 앵커 텍스트에는 키워드 구문 또는 추가 단어의 일부만 포함됩니다.
다음은 다음 문장에서 "링크 구축"이라는 구의 부분 일치에 대한 몇 가지 예입니다. "링크 구축을 안전하게 배우려면 이것을 읽으십시오."
- 링크 구축을 안전하게 배우려면 이것을 읽으십시오.
- 링크 구축을 안전하게 배우려면 이것을 읽으십시오. "link"라는 단어만 또는 "building"이라는 단어가 앵커 텍스트의 일부가 됩니다. 부분 일치 구문을 수행하는 또 다른 방법은 다른 단어를 포함하는 것입니다.
- 링크 구축을 안전하게 배우려면 이것을 읽으십시오.
- 링크 구축을 안전하게 배우려면 이것을 읽으십시오.
위의 앵커 텍스트에서 "링크 배우기" 및 "안전하게 구축하기"에 대한 부분 일치 구문을 어떻게 생성했는지 보셨습니까?
4.3 잠재 의미 색인 키워드(LSI)
Neil Patel은 LSI(Latent Semantic Index Keywords)가 효과가 없다고 느끼는 사람들도 있음에도 불구하고 LSI(Latent Semantic Index Keywords)를 사용합니다. 과하지 않으면 아프지 않습니다.
4.4 앵커 텍스트가 시간이 지남에 따라 진화하는 방식
각 사이트 소유자 또는 온라인 작가는 서로 다른 방식으로 연결하는 경향이 있습니다. 한때 작가들은 각 링크가 도착하는 페이지를 가장 잘 설명하는 문구를 선택했습니다.
그러나 Google의 압력으로 인해 오늘날의 링크는 이러한 유형의 키워드 구문 사용을 의도적으로 피하는 경우가 많습니다.
눈에 잘 띄는 사이트에서는 어떤 유형의 연구나 출처가 논의한 내용을 나타내는 앵커 텍스트보다 "연구 쇼" 또는 "특정 출처에 따른"이라는 앵커 텍스트를 종종 볼 수 있습니다.
4.5 정확히 일치하는 앵커 텍스트에 주의
정확히 일치하는 앵커 텍스트를 사용하는 것이 일반적이었던 시절이 있었습니다. 따라서 "링크 구축"에 대한 순위를 지정하려는 경우 앵커 텍스트 문구 "링크 구축"을 사용하여 다른 사람들이 귀하에게 링크하도록 할 수 있습니다.
오늘 너무 많이 하면 Google의 펭귄 알고리즘이 사이트에 불이익을 줄 수 있습니다. 신중한 SEO는 이제 구문당 하나의 완전 일치 링크만 구축합니다.
프리미엄 도구를 사용하는 다른 링크는 다른 유형의 링크 비율을 기반으로 구축됩니다. 자연 링크 프로필에는 다양한 비율의 앵커 텍스트 유형이 있습니다.
4.6 동시 발생의 중요성
앵커 텍스트에 가까운 대상 키워드 구문의 추가 단어를 포함하면 정확히 일치하는 앵커 텍스트를 너무 많이 사용하는 위험 없이 링크의 가치를 높일 수 있습니다.
여기 예가 있습니다. 브랜드 이름 Vazoola가 "링크 구축"이라는 단어 근처에 자주 표시되는 경우 Google은 브랜드 이름이 연결되지 않았더라도 당사 사이트가 링크 구축에 대한 검색과 관련이 있다고 가정합니다.
4.7 동시 인용 이해하기
일부 SEO에서는 제3의 사이트가 두 사이트를 서로 상관관계가 있는 것으로 언급하면 Google이 두 사이트 간의 관계를 인식할 것이라고 이론화합니다.
Search Engine Journal의 이 게시물에 따르면 동시 인용은 중요한 순위 요소가 될 수 있습니다.
5. 내츄럴 링크 프로필이란 무엇입니까?
링크를 구축하는 데 위험이 따르는 것은 아닙니다. 자연스럽게 백링크 프로필을 구축하는 것이 중요합니다. 링크 프로필이 유기적으로 표시되기를 원합니다. 광범위한 조사를 수행하고 사이트를 가리키는 링크 유형별 비율을 알고 있지 않는 한 정확한 일치 구문에만 초점을 맞추지 마십시오. 가장 안전한 방법은 정확히 일치 구문당 하나의 링크를 만드는 것입니다. 부분 일치, 브랜드, 사설, URL 및 네이키드와 같은 다른 모든 링크 유형을 혼합해야 합니다.
5.1 링크 유형의 평균 백분율
정확한 비율에 대한 합의는 없습니다. 일부 SEO는 이 정보를 귀중한 독점 기밀 데이터로 취급합니다.
다른 사람들은 그들의 조언을 공개적으로 공유했습니다. 정확한 일치 비율이 얼마나 낮은지 확인하십시오.
5.2 Gotch SEO 앵커 텍스트 백분율
2018년에 업데이트된 Gotch SEO의 Anchor Text에서 Nathan Gotch는 다음을 권장했습니다.
- 70% 브랜드
- 20% 알몸
- 5% 일반
- 1-5% LSI 또는 부분 일치 또는 타이틀
- 일치검색 1% 미만
인터뷰에서 그는 네이키드 링크 비율은 일반적으로 문맥 게재 위치가 아닌 비즈니스 목록, 보도 자료, 프로필 링크 등에서 나온다고 말했습니다.
그리고 그가 브랜드 링크의 높은 비율을 권장하는 이유는 사람들이 너무 많은 앵커 텍스트 링크를 얻는 데 어려움을 겪지 않도록 하기 위해서입니다.
5.3 Serpstat 앵커 텍스트 백분율
2017년 10월 Serpstat는 다음과 같이 제안했습니다.
- 브랜드 앵커 텍스트: 50%
- 네이키드 링크: 20%
- 일반 앵커: 5%
- LSI, 부분 매치 앵커: 1-5%
- 완전 일치 앵커 텍스트: 1-2% 보시다시피 권장 사항이 매우 유사합니다.
6. 추천 스니펫
검색어 순위 1위보다 나은 점은 무엇입니까? Google의 추천 스니펫 페이지 상단에 사이트가 있으면 훨씬 더 좋습니다. (일부는 이 위치를 0이라고 부릅니다.)
검색의 약 30-40%가 이미 추천 스니펫을 표시하고 있습니다. Google은 이 숫자를 계속 늘릴 것이므로 이를 타겟팅하는 것이 좋은 전략입니다.
위험을 무릅쓰고 이것들을 무시하십시오. 많은 사이트에서 여전히 같은 순위에 있음에도 트래픽이 감소하고 있습니다.
Ahrefs 연구에 따르면 이러한 추천 스니펫에 대한 클릭은 클릭의 평균 약 8.6%를 차지합니다.
추천 스니펫에 대한 최적화는 상당한 경쟁 우위가 될 수 있습니다. 첫 번째 단계는 상위 10개 목록 내에서 순위를 매길 수 있는 링크를 구축하는 것입니다.
6.1 Ahref의 추천 스니펫을 수동으로 찾고 훔치는 방법
Ahrefs는 이미 소유한 Snippet을 수동으로 찾는 방법과 추가 획득 방법에 대한 게시물과 비디오를 만들었습니다.
그 내용에서 그들은 다음과 같이 조언합니다.
- #1 이미 소유하고 있는 추천 스니펫을 찾아 최적화합니다(보관 유지).
- #2 상위 10위 안에 드는 페이지를 최적화하여 더 많은 스니펫을 획득하세요.
- #3 훔칠 수 있는 추천 스니펫 찾기
6.2 자동화된 주요 스니펫 도구
Ahrefs는 추천 스니펫을 최적화하는 가장 쉬운 방법이 아닙니다. 당신을 안내하는 새롭고 전문화된 도구가 있습니다.
Ann Smarty의 Featured Snippet Resources 및 Featured Snippet Optimization 수행 방법에 대한 비디오를 사용하여 경쟁업체보다 앞서 나가십시오.
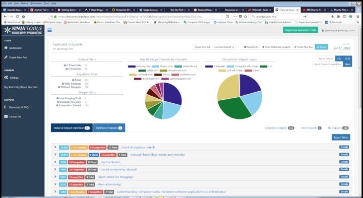
Ninja Tools는 아래 이미지에 표시된 추천 스니펫 도구를 만들었습니다.

이 도구는 이미 Google에서 상위 15위 안에 든 사이트에서 가장 가치 있는 2000개의 키워드 구문을 찾아 분석합니다.
[참고: 연구에 따르면 추천 스니펫을 99% 이상 캡처하려면 상위 10위까지 올라가야 합니다.]
이미 소유하고 있는 추천 스니펫을 보여주므로 이를 최적화하여 유지하도록 할 수 있습니다.
그들의 "Low Hanging Fruit" 기능은 귀하의 사이트가 이미 추천되는 사이트보다 순위가 높기 때문에 가장 쉽게 캡처할 수 있는 추천 스니펫을 가리킵니다.
기타 데이터에는 Google이 다음에 대해 표시하는 스니펫 유형이 포함됩니다.
- 키워드 연구
- 사용하기 좋은 태그
- 관련 검색어
- 사람들도 묻는다
이 데이터를 사용하여 페이지를 최적화하십시오. 덜 정교한 Rank Ranger Featured Snippet Tool도 있습니다.
7. 이러한 일반적인 실수를 피하십시오
많은 사람들이 이 이미지와 유사한 매우 부자연스러운 프로필을 갖게 됩니다.

이러한 일이 발생하는 이유는 DA30 미만의 링크를 획득하기 위해 비용을 지불하고 싶지 않고 가장 중요한 사이트에서 언급되는 방법을 모르기 때문입니다.
중간 범위의 DA가 있는 사이트의 링크로만 끝나는 것은 실수입니다. Vazoola는 고급 및 저가 사이트 모두를 지원하는 데 적합합니다.
8. 백링크 프로필 모니터링
백링크를 적극적으로 구축하든 유기적으로 얻는 데 의존하든 백링크 프로필을 모니터링하는 것이 중요합니다.
들어오는 링크는 앵커 텍스트 유형과 소스가 혼합되어 있어야 합니다. 지식이 거의 없는 너무 많은 소위 SEO는 자동 승인된 링크에 초점을 맞추고 백링크 프로필로 끝나므로 부자연스러워 사이트에 불이익을 줄 수 있습니다.
예를 들어 댓글의 링크는 쉽게 얻을 수 있지만 가치가 낮고 일반적으로 팔로우하지 않습니다. 댓글이나 포럼 링크가 너무 많으면 균형을 맞출 다른 유형의 링크가 없을 때 위험할 수 있습니다.
8.1 부정적인 SEO
역방향 링크를 모니터링하여 부정적인 SEO를 감지하여 신속하게 복구 작업을 수행할 수 있습니다. 수입이 급격히 떨어질 때까지 기다리는 것은 비용이 많이 들 수 있습니다.
Google은 부정적인 SEO를 감지하여 사이트에 영향을 미치지 않을 수 있다고 주장하지만 일부는 피해를 입었습니다.
자세한 내용은 6가지 유형의 네거티브 SEO 및 사이트 보호 방법에 대한 Search Engine Land의 게시물을 참조하세요.
Neil Patel에 따르면 부정적인 SEO는 확실히 존재합니다. 그는 여기에서 부정적인 SEO로부터 사이트를 보호하는 방법에 대한 팁을 제공합니다.
8.2 들어오는 링크 보기에 대한 Google의 조언
Matt Cutts와 John Mueller는 link:URL 명령을 사용하여 들어오는 링크를 찾는 데 사용해서는 안 된다고 공개적으로 밝혔습니다.
Google은 Google Search Console의 검색 트래픽 카테고리에 있는 '사이트 링크' 보고서를 사용하는 것이 좋습니다.
9. 벌칙으로부터의 회복
귀하의 사이트가 불이익을 받을 수 있는(또는 기술적인 문제가 있는) 첫 번째 징후는 트래픽 감소 또는 판매 손실입니다.
즉시 분석을 확인하여 트래픽이 감소했는지 확인하십시오. 있는 경우 드릴다운하여 들어오는 트래픽 소스가 평소보다 낮은지 확인합니다.
자연 검색 트래픽, 특히 Google 자연 검색이 감소하면 그 이유를 찾아야 합니다.
추가 정보를 얻으려면 즉시 Google Search Console에 로그인하십시오. (검색 콘솔은 이전에 Google 웹마스터 도구로 알려졌습니다.)
모든 사이트 소유자는 이 무료 도구와 정보에 액세스할 수 있어야 합니다. Bruce Clay가 Google Search Console을 설정하는 방법에 대한 지침을 제공했습니다.
검색 트래픽 > 직접 조치 섹션으로 이동하여 수동 처벌을 확인합니다. 각 유형에서 복구하는 방법에 대한 정보가 온라인에 있습니다.
순위가 갑자기 하락한 7가지 이유 또는 SEO 종말을 되돌리는 방법으로 시작할 수 있습니다.
10. 수동 페널티
10.1 부자연스러운 인바운드 링크
부자연스러운 인바운드 링크 패널티는 수신 링크를 구축했다고 생각되는 사이트에 대해 Google에서 수동으로 부과하는 패널티입니다. 부정적인 SEO도 이 패널티를 유발할 수 있습니다.
검색 엔진 저널은 복구 방법을 포함하여 비정상적인 인바운드 링크 페널티에 대한 포괄적인 정보를 제공합니다.
10.2 부자연스러운 아웃바운드 링크
수정해야 할 가장 직접적인 패널티는 모두 귀하의 사이트에 있기 때문에 수동으로 부자연스러운 아웃바운드 링크입니다.
복구를 위해 가장 많이 하는 일은 아웃바운드 링크를 제거하거나 팔로우하지 않는 것입니다. 포괄적인 정보는 예측 의도: 부자연스러운 아웃바운드 링크 패널티가 SEO의 미래에 의미할 수 있는 내용을 읽어보세요.
11. 알고리즘 페널티
알고리즘은 과거에 자주 업데이트되지 않았습니다. 하나의 제재를 받은 경우 사이트가 복구되었는지 확인하려면 다음 업데이트를 기다려야 했습니다.
현재 "라이브" 상태이며 즉시 업데이트됩니다. 라이브 업데이트를 사용하면 더 빨리 복구할 수 있지만 훨씬 더 빨리 불이익을 받습니다.
즉각적인 업데이트는 당신이 벌을 받은 이유와 당신이 한 일을 연결하는 것을 더 쉽게 만들 수 있습니다.
Google 알고리즘 패널티는 전체 사이트가 아닌 페이지 수준에서 적용될 수 있습니다.
11.1 판다 페널티
Panda 알고리즘은 품질이 낮고 콘텐츠가 얇은 것을 걸러내기 위한 필터입니다. 이는 전자상거래 사이트 및 제품 이름 또는 매우 짧은 설명만 있는 제품 페이지에 특정 문제를 일으켰습니다.
Panda 알고리즘을 트립하지 않는 짧은 목록은 다음과 같습니다.
- 텍스트가 거의 없는 페이지를 피하십시오.
- 플래시를 사용하지 마십시오
- 404 오류 수정
- 얇거나 중복되거나 관련 없는 콘텐츠 삭제 또는 개선
Panda 패널티로부터 사이트를 보호하는 방법을 더 잘 이해하려면 Searchmetrics 게시물 Panda 알고리즘 패널티를 확실히 받는 5가지 방법을 읽어보세요.
11.2 펭귄 페널티
2012년 4월에 처음 도입된 펭귄 알고리즘은 부자연스러운 인바운드 링크가 있는 사이트의 순위를 낮췄습니다.
펭귄은 처음에 주기적으로 업데이트되었으므로 사이트에서 수행된 링크 정리는 다른 펭귄 업데이트가 발생할 때까지 순위를 변경하지 않습니다.
2016년 9월과 10월 사이에 새로운 실시간 펭귄 4.0이 완전히 출시되었습니다. 2018년까지 펭귄의 역사에 대한 자세한 내용은 Ignite Visibility의 연구를 참조하십시오.
가장 신중한 SEO는 특정 문구를 앵커 텍스트로 한 번만 사용하여 펭귄이 걸려 넘어지는 것을 피합니다. 또한 모든 링크의 1-2% 미만으로 정확히 일치하는 앵커 텍스트 구문을 유지합니다.
고급 SEO는 동일한 정확한 일치 앵커 텍스트를 두 번 이상 사용할 수 있도록 자연스러운 균형을 보장하기 위해 링크 유형의 비율을 적극적으로 모니터링합니다.
팁을 공유하는 58명의 SEO에서 펭귄 패널티를 제거하는 방법을 알아보십시오.
11.3 모바일 친화적인 순위 요소
이것이 실제로 "벌칙"일 수도 있고 아닐 수도 있지만 Google은 모바일 친화적이지 않은 사이트의 순위가 낮아질 것이라고 발표했습니다.
또한 SERP에 "모바일 친화적" 레이블이 표시됩니다. (SERP는 검색 엔진 순위 페이지 또는 검색 엔진 결과 페이지를 나타내는 일반적인 SEO 용어입니다.)
12. SEO 도구
심각한 링크 빌더는 무료 및 프리미엄 도구의 조합을 사용합니다. 아래에 논의된 것들이 가장 일반적으로 권장됩니다.

서로 다른 강점과 약점을 가지고 있기 때문에 어느 것이 가장 좋은지 결정하는 것은 거의 불가능합니다.
고급 SEO는 월별 요금으로 많은 프리미엄 도구를 사용합니다. 월 지출을 최소화하려면 현명하게 선택하십시오.
무료 도구로 시작한 다음 프리미엄 도구를 추가하십시오. 완전히 익히고 나면 추가 유료 도구를 고려할 수 있습니다.
SEO 도구가 너무 많기 때문에 아래 목록이 완전하지는 않지만 가장 잘 알려져 있고 가장 자주 언급되는 항목을 다룹니다.
12.1 아레프
Ahrefs는 경쟁자 조사 도구 및 SEO 백링크 검사기로 자신을 정의합니다. 2018년 7월 초에 업데이트된 게시물에서 그들은 _"현재 우리는 가장 큰 라이브 링크 기반, 거대한 인덱스 및 최고의 인덱스 업데이트 속도에 의해 다른 유사한 서비스 무리와 차별화됩니다."라고 썼습니다. _
Ahrefs는 2018년 1월에 도메인 순위(DR) 계산을 발표했습니다. 또한 URL 등급(UR), 도메인 등급(DR), Ahrefs 순위(AR) 및 키워드 난이도(KD)를 포함한 다른 측정항목이 있습니다.
Ahrefs에 Chrome용 무료 툴바가 있어 측정항목을 빠르고 쉽게 가져올 수 있다는 사실을 알고 계셨습니까?
Ahrefs에서 제공하는 도구는 다음과 같습니다.
- 귀하의 사이트와 경쟁업체의 백링크를 분석하기 위한 사이트 탐색기
- 모든 주제에서 가장 많이 공유된 콘텐츠를 찾는 Content Explorer
- 키워드 연구를 위한 키워드 탐색기
- 모든 위치에 대한 데스크톱 및 모바일 순위를 추적하는 순위 추적기 도구 일간, 주간 및 월간 보고서를 실행할 수 있는 기능 포함
- 일반적인 SEO 문제를 찾고 사이트의 SEO 상태를 모니터링하는 사이트 감사 도구
- 신규 및 손실된 백링크, 웹 멘션, 키워드 순위를 알려주는 알림
유료 요금제라도 검색할 수 있는 횟수에 제한이 있음을 유의하십시오. 따라서 이 도구를 사용할 때 이를 염두에 두십시오.
Nathan Gotch의 Ahrefs: Ultimate Guide를 포함하여 이러한 강력한 SEO 도구를 최대한 활용할 수 있도록 하는 포괄적인 온라인 가이드가 있습니다.
12.2 마제스틱 SEO
Majestic은 SEO, 마케팅 및 인터넷 PR을 위한 링크 인텔리전스 도구로 자칭합니다. Ahrefs 또는 Majestic이 더 광범위한 링크 데이터베이스를 가지고 있는지 여부에 대한 거대한 논쟁이 있습니다.
그들은 또한 "지구에서 가장 큰 링크 인덱스 데이터베이스"를 가지고 있다고 주장합니다. Majestic과 Ahrefs는 그 주장을 놓고 겨루는 경향이 있습니다.
많은 SEO는 다른 것보다 하나를 선호합니다. 어느 것이 가장 좋은지에 대한 합의는 없습니다.
Majestic SEO 도구 모음 데이터는 무료로 액세스할 수 있습니다. Majestic 도구 모음은 Citation Flow 및 Trust Flow에 대한 유용한 Flow Metrics를 제공합니다.
스타터 플랜(Lite)은 Fresh Index 및 기타 일반적으로 사용되는 기능에 액세스할 수 있습니다.
Pro 버전으로 업그레이드하여 기록 지수, 기타 기록 지표 및 추가 기능에 액세스하십시오.
Majestic은 많은 도구를 더 쉽게 배울 수 있도록 SEO 교육 비디오를 제공합니다.
12.3 LinkResearch 도구
일반적으로 알려져 있지는 않지만 LinkResearchTools는 사이트 소유자가 Google 처벌을 피할 수 있도록 "잠재적인 새 링크의 위험을 시뮬레이션"할 수 있다고 주장합니다.
그들은 무료 도구 모음과 고급 도구를 제공합니다.
12.4 모즈 도구 모음
무료 Moz Toolbar는 Moz 측정항목이 온라인 웹사이트의 품질을 평가하는 데 널리 사용되기 때문에 아마도 모든 도구 중에서 가장 인기가 있을 것입니다. 이러한 메트릭은 이 백서의 앞부분에서 논의되었습니다.
많은 작가와 사이트 소유자가 무료 Moz Toolbar를 사용하지만 Moz Pro와 차이점이 무엇인지 아는 사람은 거의 없습니다. 프리미엄 버전에는 다음이 포함됩니다.
- 키워드 연구를 위한 키워드 탐색기
- 링크 프로필 분석
- 페이지 최적화
- 사이트 탐색기 열기
- 순위 추적
- 사이트 크롤링
그들의 콘텐츠 도구는 SEO 도구에 집중하기 위해 종료되었습니다. 이 업데이트된 2018 Moz Pro 리뷰를 읽고 Moz Pro에 대해 자세히 알아보세요.
12.5 SEM러쉬
SEMrush는 "올인원 마케팅 툴킷"이라고 칭하면서 SEO와 유료 트래픽, 소셜 미디어, 콘텐츠 및 PR을 위한 도구를 제공합니다.
그들의 SEO 도구에는 다음이 포함됩니다.
- 백링크 감사 및 분석
- 경쟁 정보
- 더 많은 유기적 트래픽을 얻기 위한 아이디어
- "제공되지 않은" 문제 솔루션
- 위치 추적
- 시맨틱 코어 컬렉션
- 기술 SEO 감사
자세히 알아보려면 SEMrush 시작 가이드를 읽어보세요.
SEMrush에는 SEMrush 트래픽 점수라고 하는 SEO 메트릭 버전도 있습니다. 여기에는 다음이 포함됩니다.
- 권위 점수
- 페이지 점수
- 도메인 점수
- 신뢰 점수
Authority 점수는 다른 점수를 결합하여 도메인의 전반적인 품질을 측정합니다.
사용할 메트릭을 결정할 때 G2 군중 Ahrefs 대 SEMrush 비교가 유용할 수 있습니다.
13. SEO 크롤링 도구
여러 크롤링 도구가 있습니다. 다시 말하지만, 어느 것이 가장 좋은지에 대한 합의는 없습니다. 다음은 몇 가지 주요 선택 사항입니다.
13.1 딥크롤
DeepCrawl은 "웹사이트 아키텍처를 분석하여 SEO 성능을 개선하기 위한 기술적 문제를 이해하고 모니터링"하는 데 사용되는 웹 기반 응용 프로그램입니다.
Online Performance Agency Roast는 "DeepCrawl을 사용하면 권장 사항과 변경 사항을 만드는 데 더 많은 시간을 할애하고 데이터를 탐색하는 시간을 줄일 수 있습니다"라고 말했습니다. 여기에서 그들의 사례 연구를 볼 수 있습니다.
13.2 개구리 소리지르기
Screaming Frog SEO 스파이더 도구 및 웹사이트 크롤러 는 "PC, Mac 또는 Linux용 데스크톱 웹사이트 크롤러 및 감사기로서 웹사이트의 링크, 이미지, CSS, 스크립트 및 앱을 스파이더로 사이트 SEO를 평가하는 검색 엔진과 같은 앱입니다."
URL이 500개 미만인 경우 고급 기능을 사용하지 않으려면 무료 버전을 사용할 수 있습니다.
그들은 또한 "로그 파일을 업로드하고, 검색 엔진 봇을 확인하고, 크롤링된 URL을 식별하고, 귀중한 SEO 통찰력을 위해 검색 봇 데이터 및 동작을 분석하는" 로그 파일 분석기 도구를 제공합니다. 또한 무료 및 유료 버전으로 제공됩니다.
이 도구를 사용하여 사이트에서 깨진 링크를 찾아 수정할 수 있습니다. 깨진 링크를 복구하지 않으면 Google 및 기타 검색 엔진의 순위에 영향을 줄 수 있습니다.
WordPress 사이트는 Broken Link Checker 플러그인을 사용할 수도 있습니다. 리소스를 소비하고 사이트를 느리게 할 수 있으므로 항상 실행하지 않는 것이 가장 좋습니다.
이러한 이유로 일부 호스팅 회사는 사이트에서 Broken Link Checker 플러그인을 사용하는 것을 금지합니다. 그것을 실행하고 링크를 정리하고 다시 실행할 때까지 비활성화하십시오.
13.3 사이트벌브
Zazzle Media의 James Perrott는 "Sitebulb는 DeepCrawl의 UX로 Screaming Frog의 데이터 무결성을 컴파일합니다."라고 말했습니다.
스프레드시트를 사용하는 것을 좋아하지 않는다면 Sitebulb를 사용하면 얻을 수 있는 한 가지 이점은 다음과 같은 보고서입니다.
- 깊이별 인덱싱 상태
- 모바일 렌더링
- 사이트 속도
BuildVisible용 Sitebulb에 대한 리뷰에서 Richard Baxter는 _“이 도구는 Screaming Frog와 같은 크롤러나 Ryte와 같은 제품을 대체하는 것이 아닙니다. _
13.4 어떤 크롤링 도구가 가장 좋습니까?
사용하려는 크롤링 도구가 확실하지 않습니까? Credo의 John Doherty는 Screaming Frog, Sitebulb 및 DeepCrawl의 장단점을 포괄적으로 비교했습니다.
그는 또한 Ahrefs, Moz 및 SEMrush에도 크롤러가 포함되어 있다고 언급했습니다. 이것들이 어떻게 비교되는지는 그의 게시물을 참조하십시오.
14. 데이터 인텔리전스 도구
14.1 버즈스모
인플루언서를 찾기 위한 도구 아래에서 더 논의된 바와 같이, BuzzSumo는 콘텐츠 제작자뿐만 아니라 주어진 키워드 검색에 대해 어떤 콘텐츠가 가장 인기가 있는지에 대한 경쟁 조사를 수행하기 위해 SEO에서도 사용됩니다.
(BuzzSumo에 대한 자세한 내용은 섹션 15.1의 아래 토론을 참조하십시오.)
14.2 Kerboo 데이터 인텔리전스
Kerboo는 여러 SEO 도구의 정보를 통합하는 링크 감사 소프트웨어입니다. 따라서 둘 이상의 프리미엄 구독이 있는 경우 Kerboo를 사용할 수 있습니다.
14.3 마켓 인텔을 위한 SEOClarity
SEOClarity는 인공 지능(AI)을 사용하여 데이터를 수집 및 분석하고 이를 보고서로 변환합니다.
14.4 SEM러쉬
SEMrush는 시장 정보에도 사용됩니다. (위의 SEMrush에 대한 논의 12.5로 이동하십시오.)
14.5 스파이푸
유기 및 유료 검색과 관련된 가장 인기 있는 경쟁자 분석 도구 중 하나는 SpyFu입니다. 인기가 높기 때문에 G2Crowd에서 SpyFu 리뷰를 보고 싶을 수도 있습니다.
사이트에 따르면 SpyFu는 사용자가 "모든 도메인을 검색하고 Google에 표시된 모든 장소를 볼 수 있습니다. AdWords에서 구입한 모든 키워드, 모든 자연 순위 및 지난 12년 동안의 모든 유사 광고"를 볼 수 있습니다.
15. 인플루언서를 찾기 위한 도구
15.1 버즈스모
BuzzSumo는 콘텐츠 제작자가 주어진 키워드 구문에 대해 가장 인기 있는 콘텐츠, 공유하는 사람 및 영향력 정도를 결정하는 데 사용하는 기본 도구입니다.
BuzzSumo에는 너무 많은 기능이 있으며 여기에서 다루기에는 너무 많습니다. 자세한 내용은 Backlinko의 BuzzSumo: The Definitive Guide를 참조하십시오.
얼마나 좋은가요? BuzzSumo에 대한 최고의 콘텐츠를 찾기 위해 BuzzSumo를 사용했습니다!
15.2 지우기
한때 Kred만큼 잘 알려지지 않았지만 Klear는 인플루언서를 60,000개의 틈새 시장으로 분류합니다. (청중이 당신이 제공해야 하는 것에 관심이 없는 인플루언서를 사용하는 것은 당신에게 아무 소용이 없습니다.)
인플루언서 검색 엔진을 사용하여 특정 네트워크의 인플루언서를 조사하거나 브랜드와 관련된 주제에 대해 게시합니다.
15.3 클라우트
Klout은 2018년에 문을 닫았지만 한때 인플루언서 분야에서 매우 유명했기 때문에 여기에 언급되었습니다. 이제 그것을 찾는 데 시간을 낭비할 필요가 없습니다.
15.4 크레드
Kred는 영향력 점수 및 플랫폼입니다. 영향력에 대해 하나의 숫자만 제공하는 일부 인플루언서 도구와 달리 Kred를 사용하는 이점은 인플루언서 및 아웃리치 수준에 대해 별도의 점수를 제공한다는 것입니다.
15.5 영향력 있는 콘텐츠 마케터 활용
인플루언서 찾기, 콘텐츠 마케팅, 영향력 있는 작가들이 귀하의 브랜드에 대해 이야기하도록 하는 방법에 대한 자세한 내용은 다른 백서인 영향력 있는 콘텐츠 마케팅 담당자 활용하기에서 확인하세요.
16. 아웃리치 도구
16.1 Dibz.me
인플루언서를 찾는 한 가지 방법은 Dibz.me를 사용하는 것입니다. 인플루언서를 찾는 것은 간단한 부분입니다. 당신이 그들에게 다가갔을 때 그들이 응답하도록 하는 것은 또 다른 문제입니다.
그렇기 때문에 Vazoola를 사용하여 기존 관계를 활용하는 것이 수동으로 봉사 활동을 수행하는 것보다 빠릅니다.
16.2 Hunter.io
사이트에 연락하기 위한 또 다른 도구는 도메인 URL 검색을 기반으로 잠재적인 이메일 주소를 제공하는 Hunter.io입니다.
Dibz.me와 마찬가지로 올바른 이메일을 찾았더라도 응답을 받는 것이 어려울 수 있습니다. 잘못된 이메일이 많이 나열되는 경우가 많지만 직접 이메일을 전달하려는 경우 시작하는 곳입니다.
17. 온페이지 SEO
SEO에는 링크 구축보다 더 많은 것이 있습니다. 페이지가 페이지 SEO에 최적화되어 있는지 확인하는 것도 중요합니다.
Moz' On Page SEO – Ultimate Guide에서 알아야 할 모든 것을 알아보십시오.
18. SEO 전략으로서의 콘텐츠
Google의 알고리즘이 개선됨에 따라 Martin MacDonald와 같은 SEO는 _“더 정교한 연결 체계를 찾으려고 하는 것보다 쿼리에 가장 적합한 것을 만드는 것이 더 쉬워졌습니다”라고 말했습니다. _
그는 경쟁이 치열한 틈새 시장에서 일하고 있으며 현재는 여행을 하고 있으며 이전에는 카지노를 운영하고 있습니다. 그는 _ "순위 요소의 %를 찾는 데 집중하지 않고 콘텐츠에 투자하고 쿼리에 대한 "정답"이 될 때라고 말합니다. _
18.1 품질 콘텐츠 정의
링크를 구축하기 전에 뛰어난 콘텐츠가 필요합니다. 누군가에게 링크를 요청한다 해도 원한다고 해서 가질 수는 없습니다.
There needs to be something of value for them to link to on your site from their content.
To attract both natural, organic links you haven't explicitly requested and to actively build links, endeavor to publish the best possible content on your chosen keyword phrase.
It should be lengthy and comprehensive. 700+ words are the absolute minimum, and at least twice that is more common. Neil Patel recommends pillar content of about 2,550 words.
Other terms commonly used for pillar content are flagship content and cornerstone content. The SEO plugin Yoast provides a cornerstone content strategy.
The best way to get journalists and influencers to link to your content is to include current statistics they can quote.
If your content includes multiple statistics, they may even suggest their readers click through to see more.
Every keyword phrase you plan to target needs a separate post or page on your site. Then incoming links on that keyword phrase should always be linked to that specific URL.
Short on time to create content yourself? Get introduced to influential content writers by using Vazoola.
18.2 How to Create Quality Content
The easiest way to get ideas about what to write is by researching the top content for the keyword phrase you plan to target.
You can find this content using Google, other search engines, and BuzzSumo. BuzzSumo allows a very limited number of searches from their free version.
Serious writers typically use the Pro version which allows unlimited searches and provides additional features.
Review the best content about your keyword phrase. Make notes and add additional ideas as they come to you.
If you set up a Trello board for your keyword research, you can do this on the card for that keyword phrase.
Do use these notes and ideas to write the most comprehensive content possible on your topic. But be careful not to plagiarize.
Only original content will rank. And it is not good for a company's reputation to be accused of stealing content from others.
When you're ready for advance strategies, check into Brian Dean's Skyscraper Technique.
18.3 Add Compelling Media to Increase Views, Shares, and Links
Content that contains images, videos, SlideShares, infographics, graphs, and current statistics gets shared more on social sites and attracts more readers.
When journalists and writers are deciding which supporting documentation to link in their articles, they choose the most comprehensive and visually appealing content.
18.4 You Get What You Pay For
Skimping on content creation will severely reduce how many will read, share, and link to your site. It will make link building efforts much more challenging.
The significant difference between cheap content and using an influential writer is accuracy. Any writer can research, read, and regurgitate what they found into a new article.
But if they are not subject matter experts on the topic, they may have no idea what is correct and what is not. What they write can only be as accurate as the sources they found.
If you are an expert in your field, consider providing the sources you wish the writer to use. Also be sure to review their content for accuracy.
18.5 Plagiarism Checkers
Commonly recommended solutions that provide plagiarism checking include:
- 카피스케이프
- DupliChecker
- 문법적으로
- 체크 해제
- How to use SmallSEOTools Plagiarism checker
Some of these are web-based with add-ons for specific browsers and solutions. Others you can download to your desktop.
When using ghostwriters, you will want to run their content through at least one plagiarism checker.
19. SEO Success Stories
Getting SEO right can lead to more than just traffic and direct sales. Here are some exciting success stories:
19.1 Top SEO Spot Lands Nationwide Deal with Best Buy
19.2 SEO Success Stories:
Hasan's online traffic increased 300+% in 6 months; 10x quality and relevant leads compared to previous; Jade saw a 150% increase in website visits and almost 50% increase in sales for an ecommerce site.
19.3 Hotel Success Story:
Room rates increased by 11.5%; occupancy rates doubled. During the busy time of the year, they went from 40% to 80% occupancy and during the slow time of the year they went from 20% to 40% occupancy.
19.4 Verruca Success Story:
88,000 Impressions and 1,574 Clicks across 684 keywords, all of which appear with an average position of 9th within 6 months.
20. Why You Should Not Wait to Get Started
Josh McCormack of SiteHerders and Unlofty summed SEO and content up well:
_“Life, and SEO, are not a meritocracy. Great content will not rise to the top by itself. It needs to be optimized, promoted and connected. In short, the best answers might be on the 100th page.” _
If you don't want your exceptional content to stay on the 100th page, you need to take action. The sooner you get started, the faster your site and business can grow.

You Have Come to the Right Place!
Leverage our vast pool of trusted influencers
Now that you have reviewed our Ultimate Link Building Guide, you know how critical links are to your success. Vazoola is The Premier Link Building & Influencer Marketing Platform - and the fastest way to build your link profile.
Remember that Vazoola:
- Is easier than manual outreach
- Has a higher response rate from influential sites
- Works perfect for brands, agencies, and small businesses

