ロイヤルティ プログラムを最適化して速度と低遅延を実現
公開: 2024-02-03一秒を争う世界において、ブランドは現在、最適な速度と低遅延を実現するためにユーザー ジャーニーを微調整する必要性を認識しています。これはロイヤルティ プログラムにも当てはまります。 しかし、特典プログラムを調整することは、顧客を満足させることだけではありません。適切なテクノロジーを活用して、即座に感じられるロイヤルティ エクスペリエンスを提供することも重要です。
この記事では、ゼロダウンタイム、低遅延、迅速な応答時間を保証するロイヤルティ テクノロジーに焦点を当て、特典プログラムを超高速化する方法について説明します。
ロイヤルティ プログラムの主要な指標
ビジネスの側にいる人なら、登録率、CLV、購入率など、最も人気のあるロイヤルティKPIに精通していると思います。 ただし、ロイヤルティ プログラムはビジネスとマーケティングの領域にのみ存在するわけではありません。特にオムニチャネルや大規模展開の文脈では、おそらく大きな技術的課題であると言えます。
ここでは、スピードと回復力を求めてロイヤルティ プログラムの最適化を開始する際に知っておく価値のある主要な専門用語の概要を示します。
1. ロイヤルティの待ち時間
ロイヤルティ プログラムの遅延とは、ユーザーのインタラクション (ポイントの引き換えや特典へのアクセスなど) とそのインタラクションに対するシステムの応答の間の時間のギャップです。 メンバーに即時のロイヤルティ エクスペリエンスを提供するには、低遅延の最適化が不可欠です。
2. システムのダウンタイムとアップタイム
ロイヤルティ プログラムのダウンタイムとは、多くの場合、メンテナンス、アップデート、または技術的な問題が原因で、プログラムまたはそのシステムが動作しない期間を指します。 ダウンタイム中、メンバーはプログラムにアクセスできないため、フラストレーションが生じ、ユーザー エクスペリエンスに悪影響を及ぼします。
システム稼働時間とは、ロイヤルティ プログラムとその関連システムが稼働しており、ユーザーが利用できる時間の割合を指します。

3. 取引速度
トランザクション速度とは、ロイヤルティ システム内でトランザクションを処理して完了するのにかかる時間を指します。 このトランザクションには、ロイヤルティ ポイントの獲得や引き換え、ユーザーのアカウント情報の更新などのアクティビティが含まれる場合があります。
4. システムのスケーリング
ロイヤルティ プログラムのコンテキストでは、システム スケーリングとは、プログラムの規模やユーザー ベースが拡大するにつれて増加するデータ、ユーザー インタラクション、およびトランザクションの量が増加するのに応じて、ロイヤルティ プログラムの基盤となるインフラストラクチャが適応して処理できる能力を指します。 システムのスケーリングには、サーバー、データベース、処理能力などのリソースを調整または拡張して、パフォーマンスを犠牲にすることなくより高いレベルの要求に対応することが含まれます。

5. API
簡単に言えば、API (アプリケーション プログラミング インターフェイス) は、さまざまなソフトウェア プログラムが相互に通信できるようにするブリッジのようなものです。 ロイヤルティ プログラムの場合、店舗、オンライン ショップ、モバイル アプリ、顧客データベースなどの他のシステムとプログラムをスムーズに連携させるために API は不可欠です。
6. Webhook
ロイヤルティ プログラムでは、Webhook がリアルタイム通信ツールとして機能し、特定のイベントが発生したときにシステムが自動的に相互に通知できるようにします。 これらにより、ロイヤルティ プログラムと外部システム間の即時更新が可能になり、ユーザーのアクションに対するタイムリーな応答が保証されます。
大規模な規模に備えるためにメンバーの行動をマッピングするにはどうすればよいでしょうか?
回復力のあるロイヤルティ プログラムの専門用語を理解することは出発点にすぎません。 次のステップは、プログラムの仕組みを分析してシステムの潜在的な負荷を予測し、ロイヤルティ プラットフォームでテストする時間に敏感なユースケースを設計することにより、ロイヤルティ プログラムのパフォーマンス面を分析することです。 ロイヤルティ プラットフォームの負荷の予測に関連する主要なパラメーターは次のとおりです。
1. 会員登録
平均月次登録率を分析し、システムでの新しいメンバーシップの作成、ロイヤルティ カードの生成と割り当て、ウェルカム ポイントの付与など、登録に関連するすべてのワークフローを定義します。

2. ロイヤルティ取引
トランザクションベースのロイヤルティ プログラムを実行している場合は、過去 12 か月間のロイヤルティ トランザクションの数を分析します。 トランザクションごとにロイヤルティ残高の割り当てと再計算がトリガーされるため、トラフィックのピークに直面するとロイヤルティ システムに負担がかかる可能性があります。
3. 報酬アクションのトリガー
トランザクション以外にも、プロフィールの完成、誕生日のお祝い、友達の紹介など、メンバーがポイントと引き換えに実行できる獲得ルール (報酬アクション) が多数あります。
これらの点を考慮して、カスタム イベントを正常に登録して処理し、その結果ロイヤルティ残高を更新したりインスタント特典を処理したりするために必要な API 呼び出しの数を見積もってください。
4.ロイヤルティデータの同期
データとアクションをロイヤルティ システムが消費できる属性とイベントに変換することで、データ モデルを早期に検証して定義する必要があります。
このステップでは、データ同期の頻度も計画する必要があります。これは、リアルタイムのアクションであるか、推定時刻に一括して実行される非同期アクションであるかに関係ありません。 理想的なシナリオでは、ロイヤルティ システムと CRM/CDP プラットフォームの間で双方向のデータ同期を確立し、両方のシステムで顧客データが最新であることを確認する必要があります。
5. 特典の引き換えおよびその他の会員活動
メンバーはポイントを集めるだけでなく、ポイントを使うことも重要です。 ピークに備えてロイヤルティ システムを準備するには、メンバーごとの月あたりの平均特典引き換え数を見積もります。 ポイントと特典の交換は氷山の一角にすぎないことに注意してください。以下のような、特典の資格を再計算するためにバックグラウンドで他の多くのプロセスが実行されます。
- メンバーは自分の取引履歴を 1 日に X 回閲覧します。
- メンバーは X 製品コレクションを 1 日に X 回閲覧します。
- メンバーは 1 日に X 回アプリにログインします。
- メンバーがチェックアウトを X 回閲覧しています。
- メンバーは顧客のウォレットを 1 日に X 回閲覧します。
問題をさらに複雑にしているのは、メンバーがすべてのタッチポイントでポイント残高の確認や特典の引き換えなど、ロイヤルティ プログラムのアクティビティにアクセスして管理できる必要があることです。
6. 会員限定特典
各メンバーに毎月発行されるパーソナライズされたオファーの数を定義することで、オファーの通知と特典に関連する API 呼び出しまたは Webhook の月次数を見積もることができます。

この見積もりにより、マーケティングがシステムに過負荷をかけることなくキャンペーンを実行しやすくなります。 そして、これはスケジュールされたキャンペーンにのみ当てはまります。メンバーごとに利用可能なオファーを動的に表示するなど、より動的なロイヤルティ エクスペリエンスを探している場合は、より大きな処理能力が必要になります。
7. ロイヤリティコミュニケーション
オファーのタイプと頻度を定義することで、チャネルの数とメッセージ間の待ち時間を推定して、さまざまなワークフロー (歓迎、再エンゲージメント、またはアップセルのワークフローを考えてください) をサポートできます。
適切に実装されたプログラムには、新しいレベルの達成や報酬の獲得など、ロイヤルティ プログラム イベントに関する自動アラートとメッセージも必要です。 これにより、顧客とのタイムリーなコミュニケーションが保証され、顧客に情報を提供し、ロイヤルティ プログラムに参加してもらうことができます。通常、これらのユースケースをサポートするには Webhook が使用されます。
監査が完了すると、最初の POC を作成し、選択したロイヤルティ テクノロジー ベンダーなどの社内および社外の関係者とのディスカッションで必ず出てくる次の質問に答える準備が整います。
- メンバーによる月あたりの推定取引数はどれくらいですか?
- メンバーあたりの月あたりの報酬アクションの推定数はどれくらいですか?
- メンバーあたりの月あたりの特典引き換え頻度はどれくらいですか?
- API 呼び出しの数を減らし、ペイロードを最小限に抑えて処理を高速化するには、どの API エンドポイントをキャッシュまたは最適化する必要がありますか?
- メンバーは月に何回ロイヤルティ データを確認して更新しますか?
Webhook と API – ロイヤルティのパフォーマンスにはどちらが優れていますか?
Webhook は、ロイヤルティ プログラムからリアルタイムの更新情報やアラートを取得するための貴重なツールです。 これらは、顧客が新たなロイヤルティ レベルを達成したときや報酬を獲得したときなど、迅速な行動が必要な状況で特に役立ちます。
API は、ロイヤルティ プログラム内で顧客の詳細の確認やポイントやクーポンの利用などの情報を取得するために不可欠です。 これらは、レポート、分析、またはカスタム アプリ開発のために特定のデータが必要な場合に特に役立ちます。

全体として、Webhook はロイヤルティ プログラム内のイベントに迅速に応答し、迅速な更新を提供することに優れています。 一方、API は特定のデータを取得するのに適しており、詳細なクエリや統合が必要な場合に最適です。 ロイヤルティ プログラムの展開を成功させるには、両方を組み合わせて使用することをお勧めします。

ロイヤルティ プログラムのパフォーマンスを最適化するにはどうすればよいですか?
大規模な報酬プログラムの速度を最適化するには、インフラストラクチャ、コード、システム アーキテクチャ全体など、システムのさまざまな側面に対処する必要があります。
考慮できる戦略をいくつか示します。
1. キャッシュを実装する
キャッシュは、頻繁に使用されるデータを高速アクセスのストレージ領域に保存して、データの取得をより迅速かつ効率的に行い、遅延とサーバーの負荷を軽減する方法です。 キャッシュ メカニズムを実装して、ユーザー プロファイル、ロイヤルティ ポイント、特典など、頻繁にアクセスされるデータを保存します。 これにより、データベース クエリが大幅に削減され、応答時間が短縮されます。
2. データベースの最適化
クエリを改善し、インデックスを正しく設定することでデータベース検索を高速化します。 1 つのシステムがボトルネックになるのを避けるために、ワークロードを複数のデータベース インスタンスに分散することを検討してください。
3. 負荷分散の導入
負荷分散を使用して、受信トラフィックを多数のサーバー間で均等に共有し、一部のサーバーが過剰になるのを防ぎ、リソースが効率的に使用されるようにします。
4. コンテンツ配信ネットワーク (CDN) を使用します。
コンテンツ配信ネットワーク (CDN) は、待ち時間を短縮し、読み込み時間を短縮することで、画像やスクリプトなどの Web コンテンツをより効率的にユーザーに配信するように設計された分散サーバーのネットワークです。 CDN を使用すると、静的アセット (画像、スタイルシート、スクリプト) をキャッシュしてエンドユーザーの近くに配信できるため、待ち時間が短縮され、ページの読み込み時間が短縮されます。
5. 非同期処理の実装
ユーザーポイントの更新や通知の送信など、非リアルタイムタスクの非同期処理を実装します。 これにより、システムはユーザー インターフェイスに遅延を引き起こすことなく、大量のリクエストを処理できるようになります。 なぜ? 同期処理はタスクを 1 つずつ順番に待っているようなものですが、非同期はタスクを待たずに独立して一度に実行します。
6. パフォーマンスとセキュリティを常に監視する
物事がどの程度うまく機能しているかを常に監視し、応答時間、エラー率、リソースの使用状況をチェックすることで問題が発生した場合に警告を受け取るシステムを作成します。 セキュリティの脆弱性はパフォーマンスと信頼性に影響を与える可能性があることに注意してください。最適化を本番環境に展開する前に、ステージング環境で徹底的にテストして、新たな問題が発生しないことを確認してください。 さらに、システムのパフォーマンスを継続的に監視し、実際の使用パターンに基づいて必要に応じて調整を行います。
7. 自動スケーリングの導入
トラフィック パターンに基づいてインスタンスの数を動的に調整する自動スケーリング メカニズムを実装します。 これにより、ロイヤルティ システムがさまざまな負荷を効率的に処理できるようになります。
8.ロイヤルティエクスペリエンスを最適化する
HTTP リクエストの数を最小限に抑え、ブラウザのキャッシュを利用し、画像とスクリプトの遅延読み込みを採用することで、ロイヤルティ フロントエンド コンポーネントを最適化します。
ロイヤルティ プログラムの速度を実際にテストするにはどうすればよいですか?
ことわざにあるように、やってみなければ分からないのです。 これはまさにロイヤルティ パフォーマンスのテストの仕組みです。 ロイヤルティ アーキテクチャの復元力を見積もるには、モック ロイヤルティ シナリオをモデル化し、それを別の環境で実行する必要があります。
テストする価値のあるタイムクリティカルなユースケースの一例として、X 人の消費者が購入を行い、アプリを開いてリアルタイムの購入後のエクスペリエンス内で更新されたロイヤルティ残高を確認する場合があります。
分析の目標は、並行して実行されるカスタマー ジャーニーの合計数 (1 分あたりの API リクエスト)を測定しながら、消費者が獲得できる特典をアプリで表示できるように、トランザクションで獲得したポイントの計算に必要な時間を監視することです。
このタイプのテストを実行すると、システムがサポートできる同時メンバー注文数とリアルタイム ポイント処理の数、および平均 API 応答時間がわかります。
ロイヤルティ プログラムのパフォーマンス テストを実行するにはどうすればよいですか?
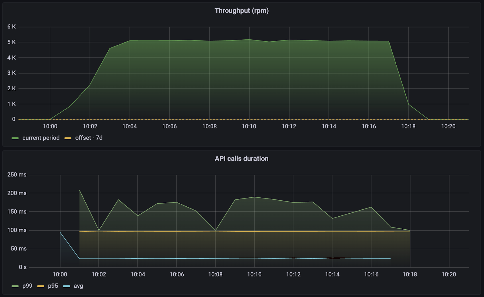
期待できる結果を把握するために、Voucherify は定期的にパフォーマンス レポートを実行します。 最近、当社は大手国際燃料販売業者および小売業者から、ダウンタイムなしで国際ロイヤルティ プログラムを管理するためのロイヤルティ分析を実行するよう依頼を受けました。
この例では、Voucherify ロイヤルティ エンジンは、平均 API 応答時間が50 ミリ秒を下回る大量の同時メンバー注文を簡単に処理できます。 5000 rpm では、購入後ロイヤルティ ポイントが計算されて蓄積されるまでに平均2 秒かかりました。 ビジネス用語で言えば、API は、1 分あたり2,500 人のエンド顧客が注文を出し、チェックアウト時に更新されたロイヤルティ残高を確認することを簡単にサポートできます。


ロイヤルティ ポイント処理の平均レイテンシーは次のとおりです。 Y 軸は秒単位です。

Voucherify はロイヤルティ プログラムのパフォーマンスの最適化にどのように役立ちますか?
Voucherify はクラウドネイティブの SaaS ロイヤルティ エンジンであり、大規模なロイヤルティの展開を同時に提供するように設計されています。 このクラウドネイティブなアプローチは、当社の開発哲学の中核です。
ロイヤルティ テクノロジーの速度と回復力を強化するために、最高のロイヤルティ パフォーマンスを実現するためのいくつかのベスト プラクティスを実装しています。
- Voucherify は、大量のリソース バッファーを使用して動作し、突然のトラフィック増加に対応するために、使用量を約 50% の容量に維持します。
- 当社のインフラストラクチャには、 AWS によって促進される自動スケーリングが組み込まれており、ステートレス アプリケーション アーキテクチャにより、新しい AWS ノードを 1 ~ 2 分で Kubernetes クラスターに迅速に追加でき、アプリケーションは 15 ~ 30 秒で起動し、Postgres データベースはダウンタイムなしでスケーリングできます。フェイルオーバー構成によるマルチ AZ セットアップ。
- 当社では API レート制限戦略(分単位、プロジェクト単位) を使用しています。これにより、標準の正規トラフィックに影響を与えることなく、制御されていないバースト (構成の誤ったサードパーティ統合など) を抑制できます。
- 当社は、内部キャッシュ メカニズムを複数のレベル (メモリ内、Redis、Postgres など) で実装します。
- 非クリティカルな操作をキューイング システムにオフロードして非同期処理を実現します。 この手法により、API 応答の高速化が可能になるだけでなく、リソース効率の高いバッチ処理も可能になり、失敗した場合には再試行が可能になります。
- カスタム要件と API 応答時間に関して、Voucherify は、サブスクリプション期間中常に特定のサービス レベルを保証するSLA (サービス レベル アグリーメント) を提供します。
- Voucherify はマルチテナントになるように設計されており、複数の顧客が互いのデータにアクセスすることなくインフラストラクチャとアプリケーション リソースを安全に共有できます。 当社の共有クラスタでは現在、合計 1 億人以上の顧客を処理しており、そのうち2,000 万人以上がロイヤルティ プログラムのメンバーです。 ただし、多くの企業クライアントにとって、マルチテナント クラスターを介してトラフィックを実行することは選択肢ではありません。 この場合の理想的なソリューションは、大規模なロイヤルティ展開 (最大1 億メンバー) を可能にする専用インフラストラクチャ クラスターです。
結論
収益性の高いロイヤルティ エコシステムを構築することは、顧客を満足させ続ける特典を提供することだけではなく、適切なロイヤルティ テクノロジーを活用して即座にロイヤルティ エクスペリエンスを提供する特典プログラムを作成することも重要です。 SRE のベスト プラクティスを適用し、ロイヤルティ ジャーニーのマッピングの開始時にパフォーマンスを考慮することで、長期的な成功に向けて準備を整えることができます。
{{CTA}}
Voucherify でロイヤルティ プログラムを構築する
話しましょう
{{ENDCTA}}
