Strumenti e funzionalità offerti da Helium 10 vs Jungle Scout - Gestire la tua attività
Pubblicato: 2022-03-01La ricerca del prodotto e la ricerca delle parole chiave giuste sono solo metà dell'equazione. Usarli correttamente è tutto un altro gioco. Diamo un'occhiata ad alcuni degli strumenti offerti da Helium 10 vs Jungle Scout incentrati sull'organizzazione e l'implementazione delle parole chiave.
Organizzazione delle parole chiave: Helium 10 vs Jungle Scout
All'interno della famiglia di prodotti Helium 10, Frankenstein e Listing Builder sono gli strumenti per i venditori Amazon FBA di riferimento per implementare le parole chiave nella tua nuova inserzione Amazon. Frankenstein è uno strumento di elaborazione delle parole chiave utilizzato per ordinare e riorganizzare il tuo enorme elenco di parole chiave in blocco. Include funzionalità per aggiungere/sottrarre virgole, rimuovere duplicati, mantenere frasi, ordinare per una sola parola per riga, rimuovere singole parole o singoli caratteri... tutto con un semplice clic.
Sia Helium 10 che Jungle Scout hanno i propri strumenti di quotazione su Amazon. Entrambi possono sincronizzarsi direttamente con Amazon ed entrambi ti mostrano un punteggio di ottimizzazione dell'inserzione mentre crei la tua inserzione.
Listing Builder di Helium 10 divide automaticamente il tuo elenco di parole chiave/frasi e ti fornisce aggiornamenti in tempo reale mentre li inserisci nel tuo elenco. La separazione tra parola e frase è importante qui. Saprai sempre se hai usato una parola specifica ma non una frase con quella parola in essa.
Helium 10 include anche uno spazio per l'inserimento di argomenti personalizzati. Ciò offre ai venditori più proprietà immobiliari per caricare le parole chiave nel lato "back-end" (non rivolto al pubblico) della loro scheda Amazon. In confronto, Jungle Scout ti consente solo di personalizzare e caricare i tuoi termini di ricerca, non il tuo argomento.
Guarda e senti
Generatore di elenchi di elio 10

Costruttore di elenchi di Jungle Scout

Takeaway notevoli
Con nessuno di questi strumenti non prenderai decisioni rivoluzionarie in questo reparto. Helium 10 prende il vantaggio con la parola chiave disponibile Oggetto e una maggiore flessibilità tra l'analisi di parole/frasi.
Monitoraggio delle parole chiave: Helium 10 vs Jungle Scout
Il monitoraggio delle parole chiave è essenziale per monitorare il tuo posizionamento su Amazon e prendere decisioni rapide per le tue campagne PPC.
L'Helium 10 Keyword Tracker mostra ogni parola chiave monitorata come elemento pubblicitario a sé stante. Gli utenti possono visualizzare grafici visivi per ciascuna parola chiave individualmente. Helium 10 ti consente di aggiungere più di un prodotto alla volta in modo da poter monitorare il posizionamento delle tue parole chiave rispetto alla concorrenza.
Guarda e senti

Come ulteriore vantaggio, Helium 10 include anche una funzione "Boost" che consente agli utenti di controllare il ranking delle parole chiave su base ORARIA. Questo potrebbe mostrarti le fluttuazioni che potresti aver perso se stavi controllando solo ogni giorno.

Il Rank Tracker di Jungle Scout si comporta in modo simile al Keyword Tracker di Helium 10, offrendo ai venditori una rapida occhiata ai preziosi dati sul ranking delle parole chiave. La differenza con Rank Tracker è che tutto viene visualizzato in un unico grafico. Sebbene ciò riduca effettivamente tonnellate di informazioni complesse in un grafico conveniente, può diventare disordinato se gli utenti cercano costantemente di ricercare diverse parole chiave sullo stesso grafico.
Lo strumento Jungle Scout Rank Tracker controlla il ranking delle parole chiave una volta al giorno.
Guarda e senti

Takeaway notevoli
Sia H10 che JS controllano il grado organico e sponsorizzato. Questo si riduce a come ti piace visualizzare i tuoi dati. Se la precisione della classifica è importante per te, la funzione "Boost" di Helium 10 lo distingue con controlli di classifica più frequenti di ora in ora.
Analisi delle vendite: Helium 10 vs Jungle Scout
Ora per (quale dovrebbe essere) la parte divertente... monitorare tutti quei profitti!
Helium 10 e Jungle Scout hanno entrambi strumenti che offrono agli utenti un'utile panoramica di tutte le vendite, i costi e i margini di profitto in una dashboard intuitiva.
Helium 10 Profits include un'ampia panoramica finanziaria con la possibilità di accedere a tutti i tuoi prodotti redditizi nello stesso posto. Ciò include le vendite di prodotti giorno per giorno per ogni prodotto che gli utenti hanno collegato ai propri account. Profitti mostra anche tutti i rimborsi dei prodotti, i motivi di tali rimborsi e la possibilità aggiuntiva di visualizzare tutti gli eventi finanziari (come i rendiconti profitti e perdite).
L' analisi delle vendite di Jungle Scout funziona meravigliosamente per una panoramica semplificata con molte delle stesse informazioni, sebbene prive di parte della profondità offerta da Profits.
Guarda e senti
Elio 10 profitti


Analisi delle vendite di Jungle Scout

Takeaway notevoli
Gli strumenti Helium 10 Profits e Jungle Scout Amazon Analytics forniranno entrambi ai venditori le informazioni indispensabili sulla loro attività su Amazon. Le unità vendute, le tendenze delle vendite, il margine di profitto, la gestione del livello di inventario, il monitoraggio delle entrate e la maggior parte degli altri dati finanziari rilevanti possono essere raccolti con entrambi gli strumenti. Non puoi sbagliare con nessuno dei due.
Ottenere più recensioni su Amazon – Helium 10 vs Jungle Scout
Il feedback dei clienti è il fattore decisivo per molti acquirenti su Amazon e la linfa vitale di qualsiasi venditore Amazon di terze parti.
Richiedi una recensione di Helium 10 offre agli utenti il pieno controllo di quando le loro richieste di revisione vengono inviate ai loro clienti. Ciò include filtri per escludere resi/clienti rimborsati, richieste solo per ASIN specifici, richieste solo per paesi specifici, richieste solo per prezzi specifici, richieste solo per acquirenti abituali e protocolli di ritardo delle richieste personalizzati (es. "aspetta 10 giorni prima di inviare una recensione richiesta")
La controparte di Jungle Scout si chiama Review Automation , consentendo ai venditori di inviare una richiesta di revisione per tutti gli ordini.
Takeaway notevoli
Questo non è vicino. Richiedi una recensione di Helium 10 offre molta più precisione e controllo su quando le richieste di revisione vengono inviate ai clienti.
Gestione dell'inventario: Helium 10 vs Jungle Scout
La capacità di monitorare lo stato dell'inventario dei tuoi prodotti, i livelli attuali delle scorte e i costi di rifornimento significa la capacità di mantenere lo slancio delle vendite. Ciò richiede un occhio attento e uno strumento di ricerca con accesso ai dettagli.
Oltre alle metriche di base dell'inventario sopra menzionate, Helium 10 Inventory Management offre il monitoraggio dell'inventario locale e la possibilità di tagliare gli ordini di acquisto (ordini di acquisto) al tuo produttore, il tutto all'interno dello strumento. Gli utenti possono anche creare ordini di trasferimento (creare una spedizione) all'interno di Helium 10 che li crea automaticamente all'interno di Amazon Seller Central.
Guarda e senti

L'Helium 10 Inventory Manager va ben oltre la semplice previsione basata sulla velocità di vendita del mese scorso. Helium 10 ha algoritmi avanzati aggiuntivi (elaborazione additiva ed esponenziale) che esaminano altri fattori come le fluttuazioni delle vendite e la stagionalità.

Il Gestore dell'inventario di Jungle Scout consente agli utenti di visualizzare la cronologia delle vendite degli ultimi 15, 30, 60, 90 o 120 giorni. Lo stato del livello di inventario, la data di riordino, la quantità e il costo possono essere raccolti dalla stessa dashboard.
Guarda e senti

Takeaway notevoli
Ancora una volta, è difficile competere con la profondità delle funzionalità all'interno dello strumento Amazon di Helium 10. Non si può sottovalutare quanto sia importante la possibilità di trasferire dal tuo magazzino locale a un magazzino Amazon FBA. Jungle Scout manca di connettività chiave quando si tratta di gestione dell'inventario di Amazon.
The Extra Mile - Helium 10 strumenti straordinari che attualmente mancano a Jungle Scout
Indicizzazione
Helium 10 ha il suo Index Checker interno.
Jungle Scout non lo fa, il che significa che non esiste un modo semplice per verificare se il tuo annuncio è stato indicizzato correttamente o meno.
Pubblico
Lo strumento di ricerca dell'audience è esclusivo solo per Helium 10 e offre agli utenti la possibilità di testare le foto dei prodotti o il branding con un pubblico dal vivo per ottenere un feedback reale sui media visivi. Questo è uno strumento Amazon pay-per-use integrato in Helium 10, basato su PickFu.

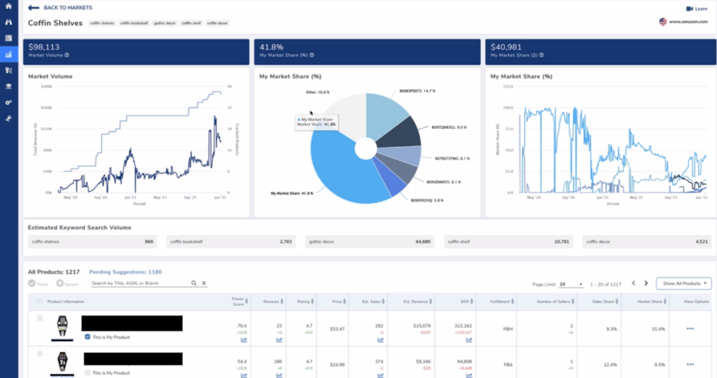
Tracker di mercato
L'Helium 10 Market Tracker verifica la tua "quota di voce". Questo è il posto giusto per avere un'idea del volume generale del mercato, della tua quota di vendite e di tutti gli altri principali attori del tuo mercato. Quando nuovi giocatori/venditori entrano nel mercato con un'idea di prodotto come la tua, li vedrai apparire e potrai scegliere di seguirli, aggiungendoli alla dashboard del tuo market tracker.

Portali Helium 10 – Generatore di pagine di destinazione
Con Portals , Helium 10 offre agli utenti un costruttore di landing page dettagliato per creare pagine web uniche per il loro marchio. Una funzione di codice QR integrata consente ai venditori di aggiungere i propri codici QR personalizzati, collegandosi alle loro pagine di destinazione personalizzate
Helium 10 offre anche:
- Uno strumento per etichette con codice a barre incluso per aiutarti a creare etichette FNSKU o SKU
- Inserisci modelli di carte per creare modelli di prodotti con marchio che rimandano alla tua scheda Amazon o alla pagina di destinazione personalizzata
- La possibilità di registrare domini direttamente all'interno di Helium 10
Rimborso Genio
Usando Refund Genie , Helium 10 trova i venditori soldi che Amazon potrebbe loro dover. Questo strumento automatizza il processo spesso complesso di rimborso di Amazon FBA per l'inventario perso o danneggiato. Il software di Refund Genie controlla cinque diversi motivi per i rimborsi dell'inventario Amazon FBA e consente agli utenti di copiare e incollare messaggi già scritti da inviare insieme alle loro richieste di rimborso del venditore Amazon.
Alcune persone recuperano centinaia di dollari, altre migliaia.
Un nuovo modo per gestire la pubblicità Amazon PPC
Adtomic di Helium 10 è uno strumento Amazon PPC completo e unico nel suo genere che semplifica la pubblicità su Amazon. Questo strumento consente ai venditori di gestire la spesa totale in PPC, ACoS (costo pubblicitario di vendita) E TACoS (costo totale di vendita pubblicitario) all'interno del proprio account Helium 10. Visualizza le parole chiave con il miglior rendimento, i prodotti redditizi e le campagne in un'unica dashboard visivamente leggibile.
Inoltre, Adtomic consente agli utenti di automatizzare la propria strategia pubblicitaria PPC con suggerimenti intelligenti e offerte automatiche. Se stai cercando un modo per rendere più semplice la pubblicità su Amazon, è proprio questo.

Ultimo aggiornamento il 9 marzo 2022, 13:29

